实验名称:惠斯通电桥测电阻
[实验目的]
1.了解电桥测电阻的原理和特点
2.学习自搭电桥测未知电阻
3.学习用箱式电桥测未知电阻,了解电桥灵敏度和等级指数等技术参数。
[实验原理]
当电桥平衡时根据欧姆定律有
,其中C称为倍率或比率
自搭电桥用交换法来测量,可以避免由
的误差对
的引入误差。
[实验仪器]
稳压电源、滑线变阻器、检流计、板式电桥、电阻箱、QJ-23A箱式电桥、待测电阻、开关、导线
[实验步骤]
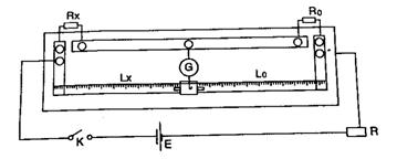
1.用自搭电桥测量
1)自搭电桥,
。在接通电源之前应使滑线变阻器的电阻最大,并对检流计做指零调整。
2)用交换法测电阻。调节电阻箱使电桥达到初步平衡,然后调整滑线变阻器的阻值为最小以提高电桥的灵敏度,继而细调电阻箱使电桥达到精确平衡,记下示值
。然后用交换法测得
,填入表格。
2.用箱式电桥测量
及他们的串联、并联电阻。
1)接入电源和待测电阻
2)选择合适的比率和初始值,比率选择以保证测量值有4位有效数字为原则。
3)细调标度盘使电桥平衡,记下标度盘的示值,填入表格。
[注意事项]
1. 箱式电桥使用时,不能将B、G长时间同时按下。
2. 在自搭电桥测电阻时,按照先粗后细的原则。
3.老师查线后再合上开关。

图2 自搭电桥连线图
[数据表格]
1、 自搭电桥
[数据处理]
(
是某档位的准确度级别)
2、箱式电桥
| 待测电阻 |
倍率 |
电桥面板示值 / |
电阻测量值 / |
不确定度 /
|
结果表示 ( ) |
| 
|
|
|
|
|
|
| 
|
|
|
|
|
|
|  串联
|
|
|
|
|
|
|  并联
|
|
|
|
|
|
[数据处理]
(极限误差的绝对值)
其中C为等级指数,RN选择
档时取10
,选择
档时取1
,
待测电阻的阻值
[分析讨论]
1、 分析采用交换法测量是如何减小误差的。
2、 分析用惠斯通电桥测电阻时误差产生的原因。